Mysql-Prozess der Keymachine wird automatisiert gekillt

Haben Sie einen Bug entdeckt? Teilen Sie es uns mit.
blaue_mango
Posts: 9
Joined: Wed 28. Oct 2020, 09:23

Mysql-Prozess der Keymachine wird automatisiert gekillt

Post by blaue_mango »

---------------------------------------------------------------------------

Ich bin sicher, dass die Ursache des Problems bei KeyHelp liegt
Vermutlich


Server-Betriebssystem + Version
Ubuntu 22.04 (64-bit)


Eingesetzte Server-Virtualisierung-Technologie
KVM


KeyHelp-Version + Build-Nummer
25.2 (Build 3483)


Problembeschreibung / Fehlermeldungen
- Der Mysql-Prozess wird automatisch gekillt
- Dadurch ist komplett Keyhelp inkl. aller Benutzer nicht mehr erreichbar.
- Nach einem Neustart ist es wieder in Ordnung

connection refused keymachine 2025-09-25 154105.png
connection refused keymachine 2025-09-25 154105.png (19.76 KiB) Viewed 8126 times

Erwartetes Ergebnis
- Server läuft stabil

Tatsächliches Ergebnis
- Server ist ohne ersichtliches Eingreifen unsererseits in unregelmäßigen Abständen nicht mehr verfügbar.

Schritte zur Reproduktion
- nicht bekannt

Zusätzliche Informationen

Bereits probiert:
- In der Benutzerverwaltung den Memory Limit der Nutzer herabsetzen
- In der Benutzerverwaltung unter PHP-FPM die pm.max_children erhöhen (z.B. von 3 auf 8)
- /etc/mysql/mariadb.conf.d (das hat ChatGPT vorgeschlagen und es klang plausibel):
-> innodb_buffer_pool_size = 4G
-> max_connections = 75
-> table_open_cache = 512
-> query_cache_size = 64M

- Der Swap-Speicher ist regelmäßig im roten Bereich.
Nach einem Neustart ist es dann wieder "normal":

Screenshot 2025-09-25 155641.png


---

Hallo,

wir brauchen bitte Unterstützung.

Es ist jetzt schon mehrfach vorgekommen, dass der Mysql-Server auf unserer Keymachine nicht mehr erreichbar ist und dadurch die komplette Keymachine inklusive aller darauf befindlichen Dienste nicht mehr funktioniert.

In einem Ticket wurde bereits geantwortet, dass aus den Logs wohl ersichtlich sei, dass der mysql-Prozess gekillt wird, weil er Out of Memory ist.

Was kann ich noch bereitstellen, damit wir eine Lösung finden?

Wie können wir herausfinden, was der Übeltäter ist?

Danke euch :)

Grüße
User avatar
Florian
Keyweb AG
Posts: 1901
Joined: Wed 20. Jan 2016, 02:28

Re: Mysql-Prozess der Keymachine wird automatisiert gekillt

Post by Florian »

Hallo,

die Prozesse werden auf Basis Ihres OOM-Scores getötet.

Code: Select all

cat /proc/$PID/oom_score
Je höher der Wert, um so höher die Wahrscheinlichkeit, dass er getötet wird. Man kann das Anpassen, zumindest während der Laufzeit des Servers, aber das löst natürlich das grundlegende Problem nicht.

Tritt das Phänomen dann immer zeitlich gleichmäßig auf, z.B nachts oder so?
Mit freundlichen Grüßen / Best regards
Florian Cheno

**************************************************************
Keyweb AG - Die Hosting Marke
Neuwerkstr. 45/46, 99084 Erfurt / Germany
http://www.keyweb.de - http://www.keyhelp.de
**************************************************************
User avatar
Florian
Keyweb AG
Posts: 1901
Joined: Wed 20. Jan 2016, 02:28

Re: Mysql-Prozess der Keymachine wird automatisiert gekillt

Post by Florian »

PS: Als Keyweb-Kunde kann man auch ein Ticket machen, nur als Hinweis
Mit freundlichen Grüßen / Best regards
Florian Cheno

**************************************************************
Keyweb AG - Die Hosting Marke
Neuwerkstr. 45/46, 99084 Erfurt / Germany
http://www.keyweb.de - http://www.keyhelp.de
**************************************************************
blaue_mango
Posts: 9
Joined: Wed 28. Oct 2020, 09:23

Re: Mysql-Prozess der Keymachine wird automatisiert gekillt

Post by blaue_mango »

Florian wrote: Thu 25. Sep 2025, 16:34 Hallo,

...
Tritt das Phänomen dann immer zeitlich gleichmäßig auf, z.B nachts oder so?

Können wir das im Nachhinein noch zuverlässig nachvollziehen?
Und wäre das hilfreich?
Wenn der SQL-Prozess gekillt wird, müssen wir ja über das KCP gehen oder Proxmox, um neu zu starten.


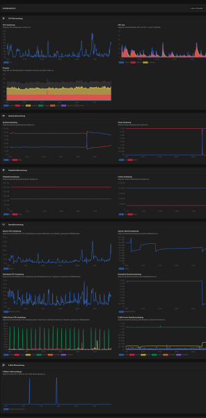
Hier noch ein Screenshot des Monitorings.
Der Knick ist der Neustart.
_index.php_page=admin_monitoring.png
User avatar
Florian
Keyweb AG
Posts: 1901
Joined: Wed 20. Jan 2016, 02:28

Re: Mysql-Prozess der Keymachine wird automatisiert gekillt

Post by Florian »

Hallo,

im Nachhinein ist das schwer, daher fragte ich ob das immer zur selben Zeit eintritt. Dann kann man das beobachten.

Wieso über Proxmox? Wenn nur der MariaDB gekillt wird ist doch SSH noch erreichbar und man startet den MariaDB darüber neu.
Mit freundlichen Grüßen / Best regards
Florian Cheno

**************************************************************
Keyweb AG - Die Hosting Marke
Neuwerkstr. 45/46, 99084 Erfurt / Germany
http://www.keyweb.de - http://www.keyhelp.de
**************************************************************
blaue_mango
Posts: 9
Joined: Wed 28. Oct 2020, 09:23

Re: Mysql-Prozess der Keymachine wird automatisiert gekillt

Post by blaue_mango »

Florian wrote: Thu 25. Sep 2025, 17:00 Hallo,

im Nachhinein ist das schwer, daher fragte ich ob das immer zur selben Zeit eintritt. Dann kann man das beobachten.

Wieso über Proxmox? Wenn nur der MariaDB gekillt wird ist doch SSH noch erreichbar und man startet den MariaDB darüber neu.
Danke für deine Rückfrage. Das hat den Hintergrund, dass so auch SSH-unerfahrene den Server im Notfall neu starten können.

Hier ist noch ein Screenshot der Datenbank-Statusseite.

Kann man darauf eventuell was unauffälliges erkennen?
DB-Status Screenshot 2025-09-25 173112.png
Schöne Grüße
User avatar
Florian
Keyweb AG
Posts: 1901
Joined: Wed 20. Jan 2016, 02:28

Re: Mysql-Prozess der Keymachine wird automatisiert gekillt

Post by Florian »

Hallo,

nein da ist nichts ungewöhnliches.

Wie sieht es denn zeitlich aus? Tritt das immer zur selben Zeit auf?
Mit freundlichen Grüßen / Best regards
Florian Cheno

**************************************************************
Keyweb AG - Die Hosting Marke
Neuwerkstr. 45/46, 99084 Erfurt / Germany
http://www.keyweb.de - http://www.keyhelp.de
**************************************************************
tab-kh
Posts: 683
Joined: Thu 22. Apr 2021, 23:06

Re: Mysql-Prozess der Keymachine wird automatisiert gekillt

Post by tab-kh »

Einerseits wird gesagt, dass der MySQL-Prozess automatisch gekillt wird, anderseits ist die Datenbank-Speicherauslastung danach immer noch über 8 GiB Speicher?
Das verstehe ich nicht so ganz. Ich würde eigentlich erwarten, dass nachdem der OOM-Killer zugeschlagen hat sich diese Auslastung zügig gegen 0 bewegt oder zumindest kurz auf das Niveau nach einem Neustart, oder liege ich da falsch?

Anhand des Zeitausschnitts des Monitoring würde ich davon ausgehen, dass der MySQL-Prozess am ehesten so um die 17 Uhr gekillt werden müsste, wenn er denn gekillt wird. Bis dahin steigt die Speicherauslastung noch, danach ist sie fast konstant bis zum Neustart des Servers. Woher wisst ihr denn dass der MySQL-Prozess automatisch gekillt wurde, wenn ihr die Kiste einfach neustartet wenn nichts mehr zu gehen scheint? Aus den Logs eher nicht, sonst wüsstet ihr ja auch, wann es passiert ist und könntet auf einfache Weise auch alle Zeitpunkte des Auftretens zu früheren Zeitpunkten finden.

Vielleicht läuft er ja noch und kann nur wegen Speichermangel nicht mehr vernünftg arbeiten. Also ich würde da definitiv erst mal per SSH reinschauen bevor der Server neu gestartet wird. Dann sieht man ob der MySQL-Prozess läuft und wieviel Speicher er ggf. benutzt.

Man sollte die Aktionen des OOM-Killers aber auch im Journal finden können, wenn er denn tatsächlich zuschlägt.
blaue_mango
Posts: 9
Joined: Wed 28. Oct 2020, 09:23

Re: Mysql-Prozess der Keymachine wird automatisiert gekillt

Post by blaue_mango »

tab-kh wrote: Thu 25. Sep 2025, 20:50 ...
Woher wisst ihr denn dass der MySQL-Prozess automatisch gekillt wurde, wenn ihr die Kiste einfach neustartet wenn nichts mehr zu gehen scheint? Aus den Logs eher nicht, sonst wüsstet ihr ja auch, wann es passiert ist und könntet auf einfache Weise auch alle Zeitpunkte des Auftretens zu früheren Zeitpunkten finden.
...
Hallo, vielen Dank für deine Antwort.

Es stand so in den Logs drin:

Code: Select all

root@km1111-04:~# cat /var/log/syslog.1|grep memory
Mar 15 01:01:25 km1111-04 kernel: [18552299.388263] out_of_memory+0x106/0x2e0
Mar 15 01:01:25 km1111-04 kernel: [18552299.388442] Tasks state (memory values in pages):
Mar 15 01:01:25 km1111-04 kernel: [18552299.388865] Out of memory: Killed process 818 (mariadbd) total-vm:15462804kB, anon-rss:9533040kB, file-rss:0kB, shmem-rss:0kB, UID:112 pgtables:26276kB oom_score_adj:0

Florian wrote: Thu 25. Sep 2025, 17:42 Hallo,

nein da ist nichts ungewöhnliches.

Wie sieht es denn zeitlich aus? Tritt das immer zur selben Zeit auf?

Der obige Log-Ausschnitt ist der einzige, den ich vom exakten Zeitpunkt habe.
Wenn das bei der Lösungssuche hilfreich ist, werde ich versuchen, das bei den nächsten Malen auch in Erfahrung zu bringen.


Folgende Info habe ich noch zusätzlich aus einem Ticket:

Am 22.06. gegen 02:07:50 Uhr wurde vor dem mysql service ein "keyhelp-php74-fpm" Prozess terminiert. Vermutlich hat dieser u.A. dazu geführt, dass der MySQL-Prozess terminiert wurde.
Der Server hatte schlichtweg einfach keine freien Ressourcen mehr.


Ich hänge ein paar Screenshots an aus welchen dies erkennbar ist.
Swap ist auch über den gesamten Zeitraum am Limit gewesen.

Kann man daraus irgendwelche Schlüsse ziehen oder die Ursache eingrenzen?
Attachments
RAM-SWAP-Auslastung-KWAG-dm.png
DB-Speicherauslastung-KWAG-dm.png
User avatar
Jolinar
Community Moderator
Posts: 4303
Joined: Sat 30. Jan 2016, 07:11
Location: Weimar (Thüringen)
Contact:

Re: Mysql-Prozess der Keymachine wird automatisiert gekillt

Post by Jolinar »

blaue_mango wrote: Fri 26. Sep 2025, 10:45 Kann man daraus irgendwelche Schlüsse ziehen oder die Ursache eingrenzen?
Meine Schlußfolgerung: Nach der Aussage des Supports gehen dir die verfügbaren Ressourcen (hier der RAM) aus. Ich vermute mal, daß irgendeine Anwendung auf deinem Server sehr viel DB-Leistung braucht.
Letztlich wird dir hier ein Hardwareupgrade helfen.
Zur Ursache: Hier sollte geprüft werden, warum die DB-Last so hoch ist...Es wäre zumindest möglich, daß da irgendwas nicht so läuft, wie es normalerweise laufen soll...
Wenn jemand inkompetent ist, dann kann er nicht wissen, daß er inkompetent ist. (David Dunning)

Data Collector für Community Support
___
Ich verwende zwei verschiedene Schriftfarben in meinen Beiträgen /
I use two different font colors in my posts:
  • In dieser Farbe schreibe ich als Moderator und gebe moderative Hinweise oder begründe moderative Eingriffe /
    In this color, I write as a moderator and provide moderative guidance or justify moderative interventions
  • In dieser Farbe schreibe ich als Community Mitglied und teile meine private Meinung und persönlichen Ansichten mit /
    In this color, I write as a community member and share my personal opinions and views
User avatar
Florian
Keyweb AG
Posts: 1901
Joined: Wed 20. Jan 2016, 02:28

Re: Mysql-Prozess der Keymachine wird automatisiert gekillt

Post by Florian »

mysqltuner laufen lassen wäre auch ne Möglichkeit. Der warnt normal auch wenn die Einstellungen einen zu hohen Speicherverbrauch verursachen können
Mit freundlichen Grüßen / Best regards
Florian Cheno

**************************************************************
Keyweb AG - Die Hosting Marke
Neuwerkstr. 45/46, 99084 Erfurt / Germany
http://www.keyweb.de - http://www.keyhelp.de
**************************************************************
blaue_mango
Posts: 9
Joined: Wed 28. Oct 2020, 09:23

Re: Mysql-Prozess der Keymachine wird automatisiert gekillt

Post by blaue_mango »

Jolinar wrote: Fri 26. Sep 2025, 11:14
blaue_mango wrote: Fri 26. Sep 2025, 10:45 Kann man daraus irgendwelche Schlüsse ziehen oder die Ursache eingrenzen?
Meine Schlußfolgerung: Nach der Aussage des Supports gehen dir die verfügbaren Ressourcen (hier der RAM) aus. Ich vermute mal, daß irgendeine Anwendung auf deinem Server sehr viel DB-Leistung braucht.
Letztlich wird dir hier ein Hardwareupgrade helfen.
Zur Ursache: Hier sollte geprüft werden, warum die DB-Last so hoch ist...Es wäre zumindest möglich, daß da irgendwas nicht so läuft, wie es normalerweise laufen soll...

Gibt es eine Möglichkeit, herauszufinden, was die hohe DB-Last verursachen könnte?

Beziehungsweise überhaupt herauszufinden, ob ein Benutzer und wenn ja, welcher dafür verantwortlich ist?

Danke für eure Antworten bisher!
User avatar
Jolinar
Community Moderator
Posts: 4303
Joined: Sat 30. Jan 2016, 07:11
Location: Weimar (Thüringen)
Contact:

Re: Mysql-Prozess der Keymachine wird automatisiert gekillt

Post by Jolinar »

blaue_mango wrote: Fri 26. Sep 2025, 11:53 Gibt es eine Möglichkeit, herauszufinden, was die hohe DB-Last verursachen könnte?
siehe hier->
viewtopic.php?p=56119#p56119
Wenn jemand inkompetent ist, dann kann er nicht wissen, daß er inkompetent ist. (David Dunning)

Data Collector für Community Support
___
Ich verwende zwei verschiedene Schriftfarben in meinen Beiträgen /
I use two different font colors in my posts:
  • In dieser Farbe schreibe ich als Moderator und gebe moderative Hinweise oder begründe moderative Eingriffe /
    In this color, I write as a moderator and provide moderative guidance or justify moderative interventions
  • In dieser Farbe schreibe ich als Community Mitglied und teile meine private Meinung und persönlichen Ansichten mit /
    In this color, I write as a community member and share my personal opinions and views
User avatar
Tobi
Community Moderator
Posts: 3628
Joined: Thu 5. Jan 2017, 13:24

Re: Mysql-Prozess der Keymachine wird automatisiert gekillt

Post by Tobi »

Ich würde zusätzlich mal das slow_query_log aktivieren.
https://mariadb.com/docs/server/server- ... g-overview
Gruß,
Tobi


-----------------------------
wewoco.de
Das Forum für Reseller, Digital-Agenturen, Bildschirmarbeiter und Mäuseschubser
blickgerecht
Posts: 132
Joined: Tue 28. Nov 2023, 17:52

Re: Mysql-Prozess der Keymachine wird automatisiert gekillt

Post by blickgerecht »

blaue_mango wrote: Fri 26. Sep 2025, 11:53 Gibt es eine Möglichkeit, herauszufinden, was die hohe DB-Last verursachen könnte?
Beziehungsweise überhaupt herauszufinden, ob ein Benutzer und wenn ja, welcher dafür verantwortlich ist?
Für uns war das auch ein übliches Muster für Angriffe (DDoS) auf Websites. Vor dem "Schärfen" von fail2ban war es dann auch immer die Datenbank, die ausgestiegen ist.

Bei Wordpress reichen da bspw. schon viele (absichtliche) 404-Aufrufe, da die immer über Wordpress via PHP und Datenbankabfrage verarbeitet werden.

Wir haben dann am Anfang per Hand und mit Skripten mal die Apache-Logs durchgesehen. Stoppte man die Anfragen nicht (per fail2ban) waren es auch oft die gleichen IPs. Da kann man dann recht schnell sehen, wo ein großes Aufkommen war (Benutzer aus Pfad bspw.). Die Analyse hat uns dann auch geholfen, das anzupassen, für den gesamten Server.

Hier findest du die Logs:

Code: Select all

/home/users/*/logs/*/access.log
Grüße
Roland
Post Reply